百科问答

百科问答 国内资讯 公司资讯 政策法规 培训资料 产品下载

企业账目繁杂混乱,财务该如何解决?

发布时间:2025-12-31 

特价活动:>>>> 用友U8、T6、T+、T3软件产品4折优惠,畅捷通T+cloud、好会计、好业财、好生意云产品8折优惠,另有话费赠送。

 

-1-

账目混乱的后果


通常公司账目混乱的后果及危害主要体现在以下几个方面:

1. 影响企业经营者经营决策。

企业经营者需要以真实、详细、具体的财务数据为依据,才能够形成相对准确的经营决策。而企业一旦出现账目混乱的问题,那么其财务数据就失去了可参考性,甚至会对企业经营者决策形成误导,进而不利于企业正确经营决策的实现。

2. 有可能使企业遭受有关部门的行政处罚。

企业账目混乱还极容易导致企业出现虚假纳税申报以及偷漏税等违法行为。一旦被税务部门发现,就有可能会对企业处以罚款,或将企业列入“税务异常”黑名单。情节严重的,还将吊销其营业执照或依法追究刑事责任。


-2-

账目混乱如何解决


一般而言,公司出现账目混乱的问题,其解决方式主要有以下几种:

(1)旧乱账梳理。

采用旧乱账梳理的方式解决企业账目混乱问题,财务人员需要收集应清理会计期间的会计凭证、总账、明细账、会计报表等旧账资料,同时还要检查旧账会计期间企业各项经济业务的会计处理事项,从而重新调整、更正、补充旧账会计期间错误的会计分录和账务处理,然后在此基础上重新分摊成本、结转损益、编制报表。


(2)建立新账。

选择此种方式处理公司账目混乱问题,其最大的好处是让公司的会计核算有一个全新的、规范的起点。一般而言,建立新账需要遵循以下操作步骤:清产核资→确定成本→试算平衡→调整批准→期初余额→后续调整→计税基础。企业建立新账,需按照上述流程完成操作,此后便可重新实现规范记账报税。


(3)健全规范的财务管理制度。

聘请专业财务人员进行企业账务处理。想要使企业账目混乱问题得到根本解决,企业必须要有规范合理的财务管理制度,同时还要聘请专业财务人员处理企业账务工作。在这一点上,企业如不具备上述条件,那么其就可以将记账报税工作委托给专业代理记账公司来完成,从而确保企业财务工作得到专业、优质地处理和解决。否则只会得不偿失!

 举一个例子:

某甲公司2017年底12月中旬预付2018-2019年度的2年办公房租240万元,当时公司会计为了加大2017年度费用,达到少缴企业所得税的目的,将房东开具的2018-2019年度房租240万元一次性计入了2017年度费用中。后在税务评估过程中,由于企业费用率出现异常而被当地税务部门查到,依法进行了应纳税所得额的调增,并补缴了60万元的企业所得税和相应滞纳金。

本案例关注的一个重点就是该公司会计人员把与2017年度无关的费用计入了当期,本该属于2018-2019年度的房租240万元,提前计入了2017年度,因此240万元不得在2017年度税前扣除。按照权责发生制原则,2018年度允许扣除120万元房租,2019年度允许扣除120万元房租。

从上面的案例中可以看出,如果企业财务人员做账不注意,就有可能会因做错账而给企业造成损失。


那么,到底该如何在工作过程中防止做错账、还能提升工作效率呢?把这个问题交给T+Cloud解决就好了。



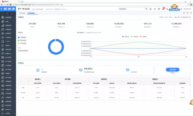
? T+Cloud【经营驾驶舱】帮助企业财务人员清晰掌握企业财务经营信息,做好老板的企业经营小助手

3.png



? T+Cloud【数据扫描仪】帮助企业精准定位财务数据问题,节省财务人员对账时间。

4.png



很多人都记得马云说过:“天不怕地不怕,就怕CFO当CEO”,其实,真实的意思是CFO当CEO那可不得了。然而,我们很多人只记住了前半句。事实上,从CFO晋身CEO,当然远非张勇一人。比如优酷土豆的古永锵、新浪的曹国伟......这些人从财务做起,到问鼎职业巅峰。


X畅捷通软件官方正版.用友软件.企业云服务

截屏,微信识别二维码

客服QQ:5151867

(点击QQ号复制,添加好友)